前言

烦死~
Kali的防火墙
把我的Zabbix Agent回传流量挡的要死
不用iptables

安装 ufw

1
sudo apt install ufw

查看 ufw 状态

1
sudo ufw status

ERROR

修复 ERROR 方法

  1. 卸载 iptablesufw
1
sudo apt purge ufw iptables
  1. 安装 iptables
1
sudo apt install iptables
  1. iptables 版本切换
1
2
sudo update-alternatives --set iptables /usr/sbin/iptables-legacy
sudo update-alternatives --set ip6tables /usr/sbin/ip6tables-legacy
  1. 安装 ufw
1
sudo apt install ufw

放行 Zabbix Agent 流量

关闭 ufw

1
sudo ufw disable

iptables 开放端口

1
sudo iptables -A INPUT -p tcp --dport 10050 -j ACCEPT

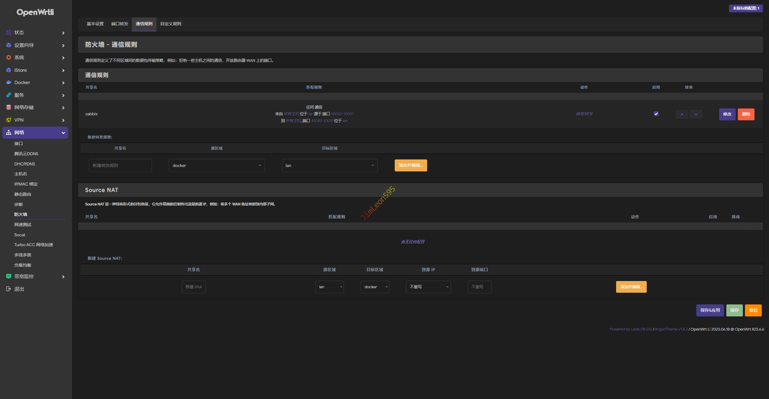
OpenWrt 开放端口

通信 --> 防火墙 --> 通信规则

ufw 简易使用教程

命令 解析
ufw status 检查防火墙的状态(默认 inactive)
ufw version 查看 ufw 防火墙版本
ufw enable 启动 ufw 防火墙
ufw disable 关闭ufw防火墙
ufw default deny 默认禁止访问所有
ufw allow 22/tcp 开放 22/tcp 端口
ufw allow 53 开放53端口(tcp/udp)
ufw deny 3306 禁止3306访问
ufw delete allow 22 删除已经添加过的规则
ufw allow from 192.168.8.1 允许此IP访问所有的本机端口
ufw delete allow from 192.168.8.1 删除上面的规则
ufw status numbered 查看规则,显示行号
ufw delete 3 删除第三条规则
ufw reload 重新加载防火墙
ufw reset 重置防火墙

参考 & 引用

https://www.jianshu.com/p/c1432cfebbf6